Sysdig Platform
판매자: 클라우드시프트
Security
서비스 소개
클라우드 네이티브 환경의 통합 보안 플랫폼 - 컨테이너, 쿠버네티스, 클라우드 전반에 걸쳐 실시간 위협 탐지, 취약점 관리, 컴플라이언스를 단일 플랫폼으로 제공합니다. Falco 오픈소스 기반의 Runtime Insights를 핵심으로, 보안 침해 공격을 2초 내 탐지하고 클라우드 전체 공격 경로를 가시화합니다. 특히 온프레미스 및 프라이빗 클라우드 환경의 컨테이너∙쿠버네티스 보안 및 모니터링 통합 플랫폼으로 널리 활용됩니다. KSPM을 통해 쿠버네티스 클러스터 보안 정책 준수 여부를 지속적으로 관리하며, 에이전트 기반 방식으로 인터넷 연결 없이 폐쇄망 환경에서도 완전한 보안 가시성을 제공합니다. #시스디그
서비스 구성
쿠버네티스 보안 형상 관리(KSPM): 쿠버네티스 클러스터의 설정 오류, 권한 문제, 정책 위반을 지속적으로 감지하고 CIS Benchmark 등 컴플라이언스 기준으로 평가합니다.
보안취약점 관리(VM): 컨테이너 이미지, VM, 호스트 전반에 걸쳐 파이프라인∙레지스트리∙런타임 스캔을 수행하며, 실제 운영 중인 패키지 기준으로 우선순위를 산정합니다.
탐지 및 대응(CDR): Falco 기반 실시간 스트리밍 탐지로 워크로드, 쿠버네티스 감사 로그 전반의 위협을 2초 내 탐지하고 즉각 대응합니다.
Sysdig Monitor: 쿠버네티스 클러스터, 컨테이너, 호스트의 성능 메트릭을 실시간 수집∙분석∙시각화합니다.
Prometheus 호환 메트릭과 커스텀 대시보드로 장애를 사전에 감지합니다.
보안 포렌식 및 감사: 모든 워크로드 활동을 기록하여 보안 사고 발생 시 정밀 원인 분석과 감사 대응이 가능합니다.
서비스 특징
Sysdig는 Runtime Insights를 기반으로 클라우드 보안의 예방부터 탐지∙대응까지 통합 CNAPP(Cloud-Native Application Protection Platform)을 제공합니다. 스냅샷 방식의 기존 솔루션과 달리 실시간 스트리밍 탐지 방식을 채택하여 보안 침해가 확산되기 전에 차단합니다.
Kubernetes, 컨테이너 구성, 서버 전반의 가시성을 확보하며, GigaOm CNAPP 분야 Outperformer, Gartner Peer Insight #1 CSPM으로 선정된 검증된 솔루션입니다.
- KSPM - 쿠버네티스 보안 형상 지속 관리
쿠버네티스 클러스터의 설정 오류, 과도한 권한, RBAC 정책 위반을 지속적으로 탐지합니다. CIS Kubernetes Benchmark, NIST, PCI-DSS 등 60개 이상의 컴플라이언스 프레임워크 기준으로 자동평가하며, 위반 항목에 대한 구체적인 조치 가이드와 laC 수정 템플릿을 제공하여 빠른 보안 개선이 가능합니다.
- Runtime Insights - 기반 실시간 위협 탐지
Falco를 기반으로 시스템 콜(syscall) 수준에서 워크로드 활동을 실시간 스트리밍 분석합니다. 스냅샷 방식 솔루션이 놓치는 구간없이 2초내 보안 위협을 탐지하며, SCARLETEEL∙Zero-to-Admin 등 클라우드 특화 공격에 대해 전통적 EDR 대비 월등한 가시성과 대응 속도를 제공합니다.
- In-Use - 필터링 기반 취약점 우선순위화
운영환경에서 실제 사용 중인 패키지에만 집중하여 취약점 노이즈를 대폭 줄입니다. 1,000개의 취약점 중 실제 위험한 50개에 집중함으로써 취약점 1건당 평균 1.5시간의 분석 시간을 절감하고, 최대 95%의 취약점을 실질적으로 해소합니다.
- Sysdig Monitor - 클라우드 네이티브 통합 모니터링
쿠버네티스 클러스터, 컨테이너, 호스트, 클라우드 서비스의 성능 메트릭을 실시간으로 수집하고 분석합니다. Prometheus 완전 호환으로 기존 모니터링 환경과 손쉽게 통합되며, 커스텀 대시보드와 지능형 알림(Alerting)으로 성능 저하 및 장애를 사전에 감지합니다. 보안 이벤트와 성능 데이터를 동일한 플랫폼에서 연계 분석하여 장애 원인이 보안 침해인지 성능 문제인지 빠르게 판단할 수 있습니다.
- 폐쇄망 지원 에이전트 기반 아키텍처
단일 에이전트(호스트 에이전트+클러스터 쉴드)로 위협 탐지, 취약점 스캔, KSPM, 성능 모니터링을 모두 수행합니다. 인터넷 연결 없이 온프레미스 폐쇄망 환경에서도 완전하게 동작하며, 보안 데이터가 외부로 전송되지 않아 금융∙공공 등 규제 산업에 적합합니다.
- 보안 포렌식 및 감사 추적
모든 컨테이너∙호스트 활동(커맨드 라인, 네트워크 트래픽, 파일 압출력, 쿠버네티스 이벤트)을 기록하여 보안 사고 발생 시 정밀 원인 분석이 가능합니다. 프로세스 트리 시각화와 Activity Audit으로 공격 경로를 추적하고, 규제 감사 대응에 필요한 상세 이력을 제공합니다.
서비스 자세히 보기
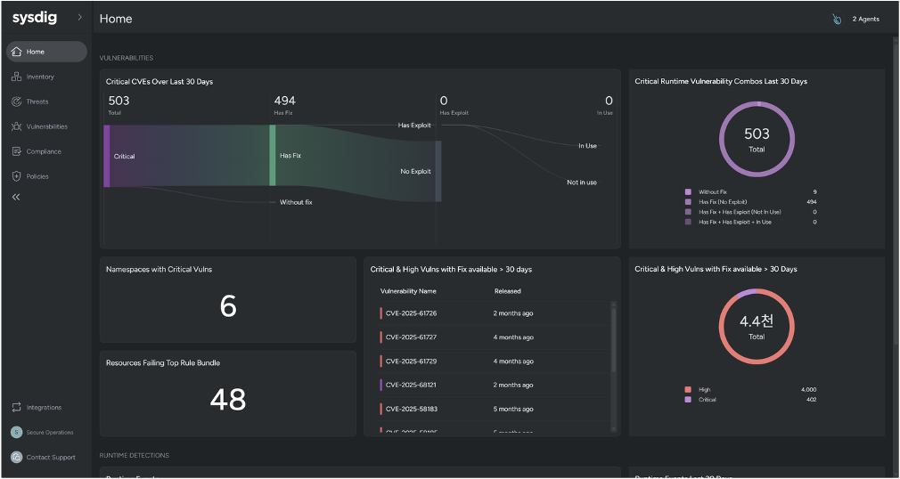
전체적인 보안 취약점 현황을 보여줍니다.
요금
*단위: 원/VAT 별도
※ 부가 설명 작성
- 에이전트 수량에 따른 추가 할인율 적용
- 독립 클러스터 구성을 위해서는 최소 200대 / 1년 이상 연단위 계약 필요
- 백엔드 인프라 비용 별도 (인프라 비용은 별도 라이선스 없음)
※ 최소 VM 권장 사양
- 에이전트 기본 request: CPU 750m, memory 384Mi
- 에이전트 Limit: 1,000m, memory 1Gi로 대상 워커노드에 해당 여유 리소스 필요
- 백엔드 인프라 구성은 별도의 사이징 필요
무상 기술지원
목록으로
카카오클라우드와 함께
비즈니스 성공을 시작하세요
글로벌 TOP 수준의 기술력을 담은 카카오클라우드 서비스를 소개합니다
모든 서비스 보기카카오클라우드와 동반 성장 중인 서비스 파트너 알아보기
파트너 찾기마켓플레이스를 통해 솔루션을 판매하고 싶으신가요?
마켓플레이스 제휴 신청