illumio micro-Segmentation
판매자: (주)선유엔에스
Security
서비스 소개
illumio Core는 클라우드 및 데이터센터 워크로드 전반에 걸쳐 제로 트로스트 세그멘테이션(ZTS)을 제공하여 환경 내 침해 확산을 차단합니다. #일루미오 #마이크로 세그멘테이션
서비스 구성
illumio Core: 제로 트러스트 세그멘테이션(ZTS)
서비스 특징
제로 트러스트 세그멘테이션은 Lateral movement를 방지하기 위한 중요한 제어 기능입니다.
침해 가정, 모든 엔터티는 기본적으로 신뢰할 수 없음, 최소 권한 엑세스 시행이라는 세 가지 핵심 원칙을 따릅니다.
이러한 원칙을 적용하면 침해 및 랜섬웨어의 영향을 억제하고 최소화 할 수 있습니다.
- 트래픽 사각지대 제거
illumio Core는 클라우드 및 온프레미스 데이터센터 워크로드 전반의 트래픽에 대한 전례없는 가시성을 제공합니다. 기본 제공 애플리케이션 종속성 맵을 사용하면 워크로드 트래픽을 시각화하고 이해하기 쉽게 정리할 수 있습니다. 이해하기 쉬운 방식으로 시각화하여 여러 부서에서 세그멘테이션 정책 설계를 위해 더 쉽게 협업할 수 있습니다.
- 대규모 보호
illumio Core는 확장 가능하도록 설계되었습니다. 수백에서 수십만개의 워크로드에 이르는 다양한 환경에 배포할 수 있습니다. 새로운 위협이 식별되면 illumio는 이에 대응하도록 설계되었습니다. 새로운 정책의 영향을 평가한 다음 해당 규칙을 업데이트하여 조직을 선제적으로 보호하십시오. 이러한 업데이트는 영향을 받는 모든 워크로드에 즉시 배포됩니다.
- 가시적인 위험 감소
사용자 친화적인 대시보드는 자동 계산된 보호 점수를 통해 측정 가능한 위험 감소를 보여줍니다. 조직은 현재 랜섬웨어 위험에 대한 가시성을 확보하여 선제적으로 대응하고 신속하게 조치를 취할 수 있습니다. illumio Core는 관찰된 워크로드 및 프로토콜 통신을 기반으로 정책을 제안합니다. 몇 가지 간단한 거부 규칙으로 가장 일반적인 랜섬웨어 경로를 신속하게 차단하여 빠른 ROI를 실현하고 사이버 복원력을 개선할 수 있습니다.
- 손쉬운 정책 설계
작성하기 쉬운 정책을 통해 제로 트러스트 아키텍처를 안전하고 효과적으로 구축하고 운영할 수 있습니다. illumio Core의 허용 목록 접근 방식은 규칙 순서에 신경 쓸 필요가 없으므로 정책 작성과 이해가 더 간단합니다. 기본적으로 트래픽이 거부되므로 제로 트러스트 세그멘테이션 정책을 사용자 환경의 새로운 워크로드에 상속할 수 있습니다.
서비스 자세히 보기
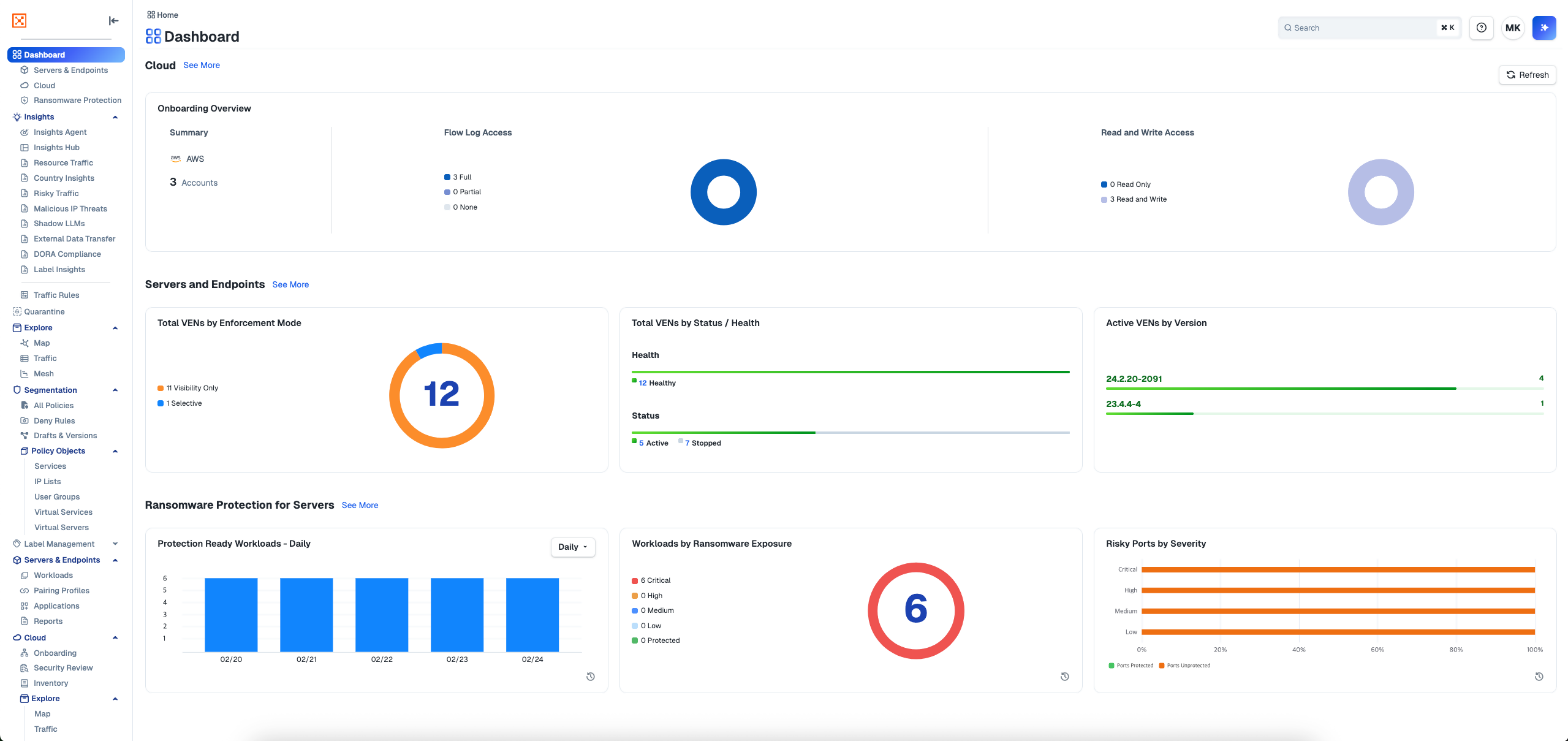
illumio Dashboard는 Servers & Endpoints와 랜섬웨어 보호 두 영역으로 구성되어, 워크로드 VEN 연결 상태, 정책 변경 현황, 차단 룰 통계 등 주요 보안 운영 지표를 한눈에 제공합니다.
요금
*단위: 원/VAT 별도
※ 최소 계약 기간(약정 기간)은 12개월이며, 월 단위로 정산 진행될 예정입니다.
기간 내 계약 해지 시 수수료가 발생합니다.
▪︎ 잔여 약정 개월 수 x 월 사용료 x 80%
※ 본 계약의 조건(가격, 범위 등)은 최종 고객과의 계약 체결 시 당사자 간 협의를 통해 재조정(재협상) 할 수 있습니다.
※ 최소 계약 수량은 IL-SEG 100개 & IL -PS-HR 10개입니다.
※ 최소 계약 기간(약정 기간) 이후에는 고객사의 해지 의사 표시가 없을 경우, 12개월 단위로 자동 연장됩니다.
단, 최소 계약 기간(약정 기간) 만료 이전에 공급 가격의 변동이 있을 경우, 변경된 가격에 대하여 기간 만료 2개월 전에 안내합니다.
이후 고객사의 해지 의사 표시가 없을 경우, 변경된 가격으로 자동 연장됩니다.
무상 기술지원
유상 기술지원
*단위: 원/VAT 별도
목록으로
카카오클라우드와 함께
비즈니스 성공을 시작하세요
글로벌 TOP 수준의 기술력을 담은 카카오클라우드 서비스를 소개합니다
모든 서비스 보기카카오클라우드와 동반 성장 중인 서비스 파트너 알아보기
파트너 찾기마켓플레이스를 통해 솔루션을 판매하고 싶으신가요?
마켓플레이스 제휴 신청