NetFUNNEL
판매자: (주)에스티씨랩
Management
서비스 소개
NetFUNNEL은 주어진 인프라 리소스를 최대한 활용하여, 더 많은 트래픽을 효율적으로 확보할 수 있는 디지털 서비스 환경을 제공합니다. 대교모 동시 접속 발생 시 진입 허용 정책을 초과하는 트래픽은 접속 대기실(가상 대기실)을 통해 대기 처리 및 접속 예상 시간 정보 제공을 진행하고, 수집된 매트릭을 통해 서버가 수용할 수 있는 적정량을 트래픽만 유입 처리하여 시스템을 보호하고, 사용자에게는 안정적이고 공정한 서비스 경험을 제공합니다.
서비스 구성
NetFUNNEL 서비스는 아래와 같이 서비스 환경을 제공합니다.
- 가상 대기실: 진입 허용 정책 초과 트래픽에 대한 가상 대기 공간을 통해 임시 대기 처리
- 관리 UI: 진입 허용 설정, 구간 설정 등 정책 설정 관리 기능, 실시간 트래픽 현황 모니터링 기능, 대기실 커스터마이징 관리 기능 등 효율적인 관리 기능 제공
서비스 특징
NetFUNNEL은 기존 하드웨어 중심의 접속 제어 방식에서 벗어나, 소프트웨어 기반으로 대규모 트래픽∙동시 접속∙유량을 정교하게 제어하는 Global TOP 5 가상 대기실 (VWR, Virtual Waiting Room) 솔루션입니다.
트래픽 폭증 상황에서도 시스템 과부하와 장애를 사전에 예방하고, 서비스 중단 없이 안정적인 운영을 가능하게 하는 가상 대기실(VWR) 서비스를 제공함으로써 서비스 연속성과 사용자 경험을 동시에 보장합니다.
- 다양한 진입 제어 처리
설정된 적정량만 유입되도록 하는 기본 제어 기능부터, 구간 설정을 통해 사용자 여정에 대한 구간 제어 처리, 시스템 상태에 따른 동적 진입 제어 처리 등 접속 트래픽에 대한 다양한 진입 제어 처리 기능 제공
- 효율적인 대기실 관리 기능
서비스 이용 인원을 미리 확인하여 서비스 오픈 시 예측 불가능한 부하를 사전 확인 및 부하를 방지하거나, 서비스 완료 이후 잔여 대기에 대한 후속 처리 기능, 대기실 커스터마이징 등 다양한 서비스 환경에 최적화 된 관리 기능 제공
- 실시간 모니터링
클라이언트에서 서버로 유입되는 접속 요청에 대한 실시간 제어현황 모니터링 서비스 제공. 대기열 크기, 진입 요청 및 대기 시간과 같은 주요 지표를 실시간으로 시각화하여 복잡한 수치 해석없이 한눈에 서비스 상태를 파악하고 즉시 대응할 수 있는 기능 제공
- 우회 방지를 통한 서비스 공정성 강화
대기열 우회 시도를 차단하는 보안 프로토콜 적용을 통해 모든 이용자에게 동등한 기회를 보장
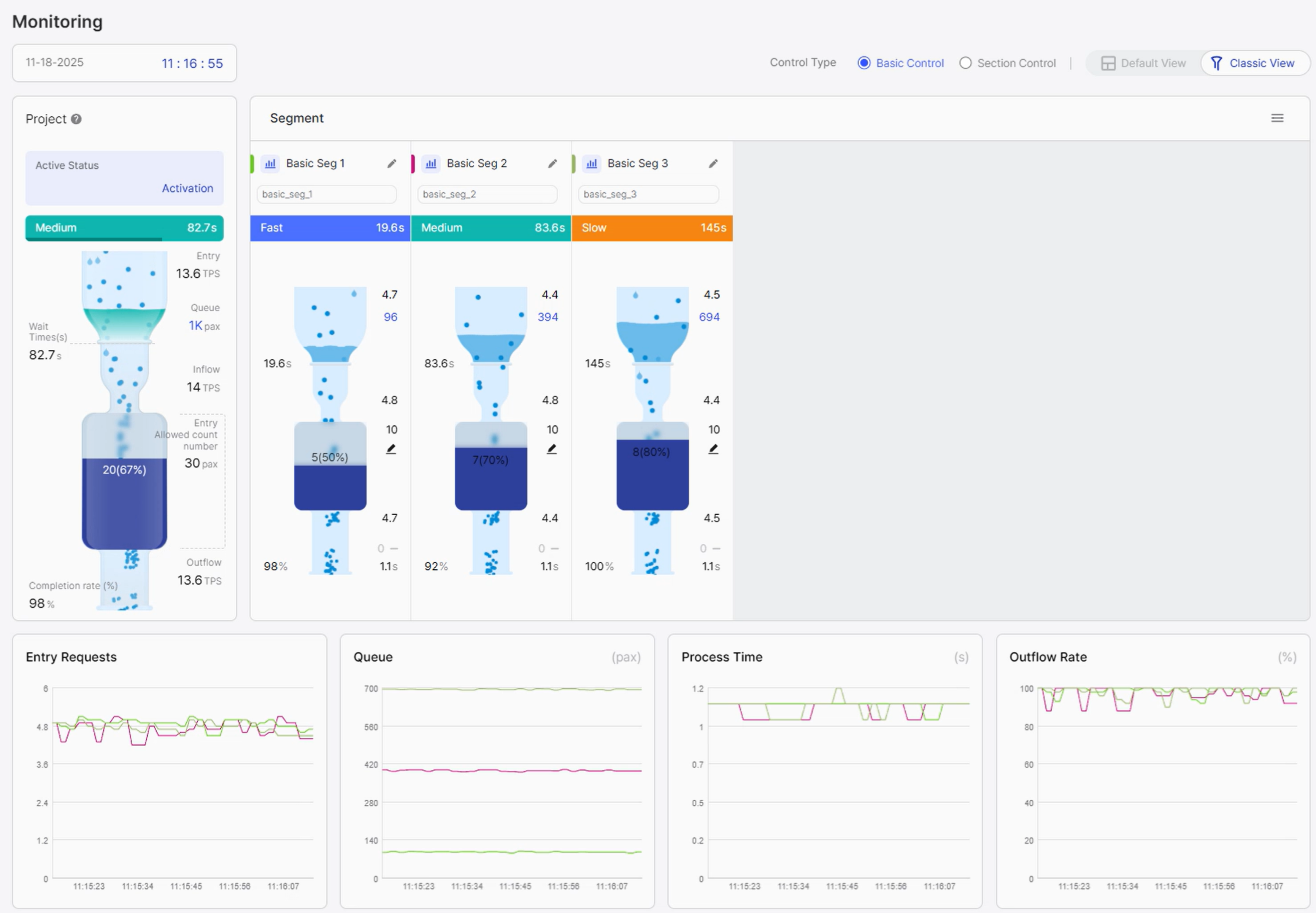
- 실시간 모니터링 확인
사용자 대기 현황을 실시간으로 조회하고 통제할 수 있는 모니터링 화면입니다.
서비스 자세히 보기
사용자 대기 현황을 실시간으로 조회하고 통제할 수 있는 모니터링 화면입니다.
요금
*단위: 원/VAT 별도
※ 최소 계약기간(약정기간)은 12개월이며, 기간 내 계약 해지 시 수수료가 발생합니다.
- 계약 해지 시 수수료: 잔여 약장 개월 수 x 월 사용료 x 30%
※ 공급 가격은 솔루션 파트너사의 정책에 따라 사전 공지 후 변동될 수 있습니다.
※ 최초 1회 솔루션 설치 및 교육 무상지원 (원격)
※ 1년 이상 장기 약정 계약 체결 시 별도 할인 제공
※ 최소 VM 권장 사양
라이선스 | VM 권장사양 | 수량 | 최대 동시 접속자 |
|---|---|---|---|
| NF4-SY05 | 4 Core (8vCPU) / 16Gb Mem | 1 | 5,000 |
| NF4-SY10 | 8 Core (16vCPU) / 16Gb Mem | 1 | 10,000 |
| NF4-SY20 | 8 Core (16vCPU) / 16Gb Mem | 1 | 20,000 |
| NF4-EY20 | 8 Core (16vCPU) / 16GB Mem | 2 | 20,000 |
| NF4-EY50 | 16 Core (32vCPU) / 16GB Mem | 2 | 50,000 |
| NF4-EY100 | 16 Core (32vCPU) / 16GB Mem | 4 | 100,000 |
- 최대 동시접속자 100,000 초과 시 별도 협의
무상 기술지원
유상 기술지원
*단위: 원/VAT 별도
※ 수도권 이외 지역 출장비 별도 청구
목록으로
카카오클라우드와 함께
비즈니스 성공을 시작하세요
글로벌 TOP 수준의 기술력을 담은 카카오클라우드 서비스를 소개합니다
모든 서비스 보기카카오클라우드와 동반 성장 중인 서비스 파트너 알아보기
파트너 찾기마켓플레이스를 통해 솔루션을 판매하고 싶으신가요?
마켓플레이스 제휴 신청